当前位置:首页>郑州>郑州这家公司,凭什么让粮油企业争相把“生产大脑”交给它?

郑州这家公司,凭什么让粮油企业争相把“生产大脑”交给它?

  • 2026-04-17 05:56:05
郑州这家公司,凭什么让粮油企业争相把“生产大脑”交给它?

郑州新质子

智能科技有限公司

安全|快速|高效|便捷

公司介绍

郑州新质子智能科技有限公司,一站式数智化平台服务商,是国家高新技术企业和双软认证企业,全国科技型中小企业,具备 AAA 级信用企业认证证书,1S09001质量管理体系认证、知识产权管理体系认证证书,以及多项软件著作权登记证书和专利证书。

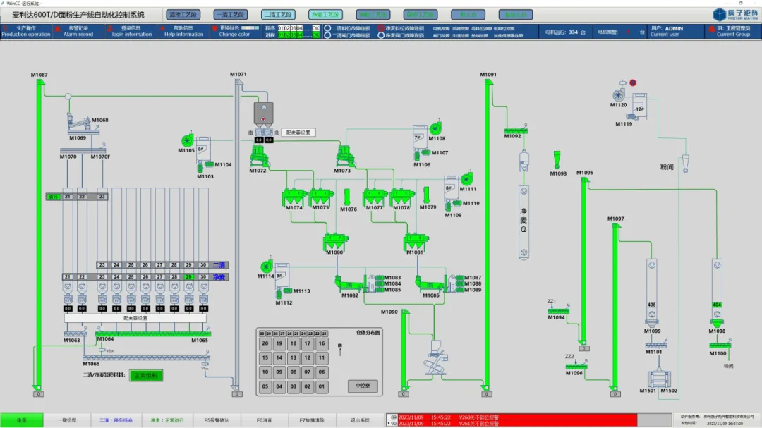
新质子智能科技,具备独立设计、制造、程序开发、安装、调试、及售后运维一体化,有盘柜成套基地和安装施工队伍, 拥有先进的技术和丰富的工程经验,将传动、配电、PLC 控制和上位机监控为一体,提供独特的电气成套信息化技术解决方案。以客户需求为导向,以技术创新为动力,深化务实智能制造。深度融合工业生产,深耕智能制造,致力于粮油行业自动化企业提供优秀的自动化控制与信息化管理一站式服务平台,为粮油企业保驾护航。

新质子作为一家正飞速成长的智能科技有限公司,拥有一群充满激情的工程师和设计人员,以谦卑之心从事我们所热爱的事业。团队成员中,十年以上自动化信息化行业领域以及智能信息化专家,占比95%。高水平的技术优势、丰富的项目经验优势和良好的服务意识,以主动式的跟踪服务为依托,不断为客户创造更高的价值。

我们的原则是:以数据的真实性和安全性为主;以流程的准确性和快捷性为附;打造安全、快速、高效、便捷的各种服务型软件。

新质子团队,砥志研思,钩深索隐,期冀让智能制造更简单,为企业生产管理升级赋能“让智能制造更简单”,是企业的使命与愿景。

荣誉资质
软件产品
工业互联网一人,数据和机器互联

数据展示大屏

新质子New Proton

多端信息实时同步,数字化协同管理,实时掌握生产情况

01
郑州新质子智能科技有限公司
无人值守地磅称重系统
智能识别,快速通行

搭载先进的车牌识别技术和车辆信息匹配系统,无人值守地磅称重系统能够迅速识别车辆信息,自动记录数据,无需人工干预。快速通行,极大提升称重效率。

数据实时更新,一目了然

系统实时更新称重数据,让您随时掌握车辆载重、累计重量等关键信息。数据可视化,让您轻松了解称重情况,为物流决策提供有力支持。

安全可靠,保障无忧

我们注重系统的安全性和稳定性,采用多重安全防护措施,确保数据安全和系统稳定运行。同时,系统具备异常报警功能,一旦发现异常情况,将立即通知您进行处理。

智能管理,优化流程

无人值守地磅称重系统提供智能管理功能,支持多种报表生成和数据分析,帮助您优化物流流程,降低运营成本。让您的物流业务更加高效、智能。

移动端操作,便捷无忧

支持手机、平板等移动端设备操作,让您随时随地都能查看称重数据、管理车辆信息。打破地域限制,让您的物流运输更加便捷、灵活。

02
郑州新质子智能科技有限公司
净粮称重系统
精准计量,粮食无忧
精准到克,质量保障

净粮称重系统,以先进的传感器和精确的算法为核心,确保每一次称重都精准到克,为粮食的质量和安全提供坚实保障。

智能识别,快速操作

系统具备智能识别功能,能够迅速识别不同种类的粮食,并根据预设参数进行快速称重。操作简单,提高效率,减少人为误差。

动态监测,实时反馈

通过实时数据监测和反馈,净粮称重系统让您随时掌握粮食的称重情况和库存状态。动态管理,让您的粮食管理更加高效。

数据分析,决策支持

系统提供详细的数据分析报告,帮助您了解粮食的称重记录、库存变化等信息,为粮食采购、销售等决策提供有力支持。

安全可靠,稳定运行

我们注重系统的稳定性和安全性,采用高品质的硬件和软件,确保系统在各种环境下都能稳定运行,让您的粮食称重工作更加安心。

选择净粮称重系统,让您的粮食管理更加精准、高效、安全!

我们致力于为您提供最优质的粮食称重解决方案,让您的粮食事业更加繁荣兴旺。携手净粮称重系统,共创美好未来!

03
郑州新质子智能科技有限公司
以质论价系统
品质与价值的新标准,打造公正交易新纪元
精准评估,品质为王

在以质论价系统中,品质是唯一的衡量标准。我们运用先进的评估技术和专业知识,对每一件商品进行全方位、多维度的品质检测,确保每一笔交易都基于真实、准确的品质数据。

价值透明,公正交易

我们深知,优质商品应获得相应的价值回报。因此,以质论价系统通过精准的品质评估,为商品赋予合理的价值标签,让交易双方都能清晰了解商品的真实价值,实现公正、透明的交易。

智能推荐,高效匹配

借助强大的数据分析和智能算法,以质论价系统能够智能推荐符合需求的商品,帮助买家快速找到心仪的优质商品,同时也为卖家提供更多曝光机会,实现高效匹配。

专业服务,全程陪伴

我们拥有专业的客户服务团队,为您提供全程陪伴的贴心服务。无论您在交易过程中遇到任何问题,我们都会及时为您解答,确保您的交易顺利、愉快。

持续改进,追求卓越

以质论价系统始终关注市场变化和用户需求,通过持续改进和优化,不断提升系统的性能和用户体验。我们致力于为您提供更加精准、高效、便捷的品质评估和价值交易服务。

选择以质论价系统,让您的交易更加公正、透明、高效!

在这个品质为王的时代,以质论价系统为您打造公正交易新纪元。让我们一起追求品质与价值的新标准,共创美好未来!

04
郑州新质子智能科技有限公司
MES生产执行系统
智能制造的核心引擎,引领企业数字化转型
实时掌控,高效生产

MES系统,作为连接企业计划层与现场控制层的桥梁,为您提供实时的生产数据监控和管理。从原材料入库到产品出库,每一步都尽在掌握,确保生产流程的高效运转。

智能决策,精准控制

借助MES系统的智能算法和数据分析功能,企业能够迅速响应市场变化,做出精准的生产决策。同时,系统还能对生产设备进行精准控制,确保产品质量和交货期的稳定。

资源优化,降低成本

MES系统通过实时数据分析和预测,帮助企业优化资源配置,减少生产过程中的浪费。从原材料采购到库存管理,再到设备维护,全方位降低企业运营成本。

数据驱动,持续改进

MES系统提供丰富的生产数据报表和分析工具,帮助企业深入了解生产过程中的瓶颈和问题。通过数据驱动的方式,企业可以持续改进生产流程,提升整体竞争力。

安全可靠,稳定运行

我们注重MES系统的稳定性和安全性,采用先进的加密技术和安全防护措施,确保企业数据的安全可靠。同时,我们还提供专业的技术支持和售后服务,确保系统稳定运行,为企业创造更大价值。

选择MES系统,开启智能制造新时代!

让我们一起携手,利用MES系统的强大功能,推动企业数字化转型,实现高效、智能、可持续的生产方式。让MES系统成为您企业腾飞的翅膀,共创美好未来!

05
郑州新质子智能科技有限公司
EOS预约订货平台

预约订货平台在现代商业环境中扮演着越来越重要的角色,它们不仅提高了订单处理的效率,还增强了客户与供应商之间的沟通和粘性。以下是对预约订货平台的一个清晰概述,包括其主要功能和特点:

01 
预约订货平台的主要功能
商品管理:

平台允许供应商方便地上传、更新商品信息,确保采购商能够清晰地查看商品详情,从而提高采购效率。

订单管理:

包括订单的创建、查询、修改、取消等操作。供应商可以实时查看订单信息,采购商可以跟踪订单状态,确保交易的顺利进行。

物流管理:

提供物流信息的查询和物流状态的跟踪。供应商和采购商都能实时查看物流信息,提高交易过程的透明度。

客户管理:

包括客户信息的收集、客户关系的维护等。通过有效的客户管理,供应商可以更好地了解客户需求,提高客户满意度。

02 
预约订货平台的特点
多渠道接入:

现代预约订货平台通常支持PC、APP、微信、H5等多渠道接入,满足不同用户的操作需求。

灵活性:

平台允许供应商根据客户等级、客户区域灵活制定价格,满足不同客户的需求。

数据可视化:

业务数据可视化,供应商和采购商可以随时随地掌握企业经营状况。

整合性:

许多预约订货平台不仅具备基本的订单管理功能,还整合了进销存、CRM客户管理、聚合支付、智能仓储等多种功能,形成一体化的解决方案。

06
郑州新质子智能科技有限公司
可视化大屏看板
引领未来视界,洞见数据力量 —— 您的专属可视化大屏看板

在瞬息万变的时代洪流中,数据是驱动决策的隐形引擎。我们深知,在海量信息面前,清晰、直观、即时的数据展示是把握市场脉搏、优化运营策略的关键。因此,我们匠心打造——可视化大屏看板,为您开启数据可视化的新纪元!

一屏尽览,全局在握

告别繁琐的数据报表,拥抱一目了然的可视化大屏。无论是企业运营的关键指标、市场趋势的动态变化,还是生产流程的实时监控,一切尽在您的掌控之中。一屏展示,全局清晰,让决策更加高效、精准。

实时更新,洞悉先机

与数据源无缝对接,确保数据实时更新。无论是财务数据、销售数据,还是客户行为数据,都能在第一时间反映在大屏上。让您随时掌握最新动态,洞悉市场先机,快速响应变化。

智能分析,深度洞察

内置强大的智能分析功能,自动识别数据中的规律与趋势。通过多维度的数据对比、关联分析,为您揭示数据背后的深层含义。助力您做出更加科学、合理的决策,推动企业持续发展。

定制服务,满足所需

我们提供全方位的定制服务,根据您的行业特点、业务需求和数据特性,量身定制专属的可视化大屏看板。从设计到实施,全程跟进,确保看板既符合您的审美要求,又能满足您的实际需求。

互动体验,探索无限

我们注重用户体验,为大屏看板增加了丰富的互动功能。用户可以通过点击、拖动、缩放等操作,自由探索数据背后的故事。让数据不再冰冷,而是成为您探索业务奥秘的得力助手。

携手共创,引领未来

在这个数据驱动的时代,我们诚邀您携手共创未来。通过可视化大屏看板,让我们共同开启数据可视化的新篇章,洞见数据背后的无限可能。让数据成为您决策的智囊团,引领您的企业走向更加辉煌的明天!

选择可视化大屏看板,就是选择了一个更加智慧、更加高效的未来。让我们一起,用数据点亮智慧之光,共创美好未来!

联系方式

梁新召(总经理) 18838215606

郑兵兵(研发主管)15136226890

李高禹(销售经理)18568515288

梁伟杰(销售经理)15238683896

最新文章

随机文章

基本 文件 流程 错误 SQL 调试
  1. 请求信息 : 2026-04-20 01:36:19 HTTP/2.0 GET : https://i.460.net.cn/a/517140.html
  2. 运行时间 : 0.258745s [ 吞吐率:3.86req/s ] 内存消耗:4,453.77kb 文件加载:140
  3. 缓存信息 : 0 reads,0 writes
  4. 会话信息 : SESSION_ID=0d08be7c3de27f7e2a67bf25a90902d9
  1. /yingpanguazai/ssd/ssd1/www/i.460.net.cn/public/index.php ( 0.79 KB )
  2. /yingpanguazai/ssd/ssd1/www/i.460.net.cn/vendor/autoload.php ( 0.17 KB )
  3. /yingpanguazai/ssd/ssd1/www/i.460.net.cn/vendor/composer/autoload_real.php ( 2.49 KB )
  4. /yingpanguazai/ssd/ssd1/www/i.460.net.cn/vendor/composer/platform_check.php ( 0.90 KB )
  5. /yingpanguazai/ssd/ssd1/www/i.460.net.cn/vendor/composer/ClassLoader.php ( 14.03 KB )
  6. /yingpanguazai/ssd/ssd1/www/i.460.net.cn/vendor/composer/autoload_static.php ( 4.90 KB )
  7. /yingpanguazai/ssd/ssd1/www/i.460.net.cn/vendor/topthink/think-helper/src/helper.php ( 8.34 KB )
  8. /yingpanguazai/ssd/ssd1/www/i.460.net.cn/vendor/topthink/think-validate/src/helper.php ( 2.19 KB )
  9. /yingpanguazai/ssd/ssd1/www/i.460.net.cn/vendor/topthink/think-orm/src/helper.php ( 1.47 KB )
  10. /yingpanguazai/ssd/ssd1/www/i.460.net.cn/vendor/topthink/think-orm/stubs/load_stubs.php ( 0.16 KB )
  11. /yingpanguazai/ssd/ssd1/www/i.460.net.cn/vendor/topthink/framework/src/think/Exception.php ( 1.69 KB )
  12. /yingpanguazai/ssd/ssd1/www/i.460.net.cn/vendor/topthink/think-container/src/Facade.php ( 2.71 KB )
  13. /yingpanguazai/ssd/ssd1/www/i.460.net.cn/vendor/symfony/deprecation-contracts/function.php ( 0.99 KB )
  14. /yingpanguazai/ssd/ssd1/www/i.460.net.cn/vendor/symfony/polyfill-mbstring/bootstrap.php ( 8.26 KB )
  15. /yingpanguazai/ssd/ssd1/www/i.460.net.cn/vendor/symfony/polyfill-mbstring/bootstrap80.php ( 9.78 KB )
  16. /yingpanguazai/ssd/ssd1/www/i.460.net.cn/vendor/symfony/var-dumper/Resources/functions/dump.php ( 1.49 KB )
  17. /yingpanguazai/ssd/ssd1/www/i.460.net.cn/vendor/topthink/think-dumper/src/helper.php ( 0.18 KB )
  18. /yingpanguazai/ssd/ssd1/www/i.460.net.cn/vendor/symfony/var-dumper/VarDumper.php ( 4.30 KB )
  19. /yingpanguazai/ssd/ssd1/www/i.460.net.cn/vendor/topthink/framework/src/think/App.php ( 15.30 KB )
  20. /yingpanguazai/ssd/ssd1/www/i.460.net.cn/vendor/topthink/think-container/src/Container.php ( 15.76 KB )
  21. /yingpanguazai/ssd/ssd1/www/i.460.net.cn/vendor/psr/container/src/ContainerInterface.php ( 1.02 KB )
  22. /yingpanguazai/ssd/ssd1/www/i.460.net.cn/app/provider.php ( 0.19 KB )
  23. /yingpanguazai/ssd/ssd1/www/i.460.net.cn/vendor/topthink/framework/src/think/Http.php ( 6.04 KB )
  24. /yingpanguazai/ssd/ssd1/www/i.460.net.cn/vendor/topthink/think-helper/src/helper/Str.php ( 7.29 KB )
  25. /yingpanguazai/ssd/ssd1/www/i.460.net.cn/vendor/topthink/framework/src/think/Env.php ( 4.68 KB )
  26. /yingpanguazai/ssd/ssd1/www/i.460.net.cn/app/common.php ( 0.03 KB )
  27. /yingpanguazai/ssd/ssd1/www/i.460.net.cn/vendor/topthink/framework/src/helper.php ( 18.78 KB )
  28. /yingpanguazai/ssd/ssd1/www/i.460.net.cn/vendor/topthink/framework/src/think/Config.php ( 5.54 KB )
  29. /yingpanguazai/ssd/ssd1/www/i.460.net.cn/config/app.php ( 0.95 KB )
  30. /yingpanguazai/ssd/ssd1/www/i.460.net.cn/config/cache.php ( 0.78 KB )
  31. /yingpanguazai/ssd/ssd1/www/i.460.net.cn/config/console.php ( 0.23 KB )
  32. /yingpanguazai/ssd/ssd1/www/i.460.net.cn/config/cookie.php ( 0.56 KB )
  33. /yingpanguazai/ssd/ssd1/www/i.460.net.cn/config/database.php ( 2.47 KB )
  34. /yingpanguazai/ssd/ssd1/www/i.460.net.cn/vendor/topthink/framework/src/think/facade/Env.php ( 1.67 KB )
  35. /yingpanguazai/ssd/ssd1/www/i.460.net.cn/config/filesystem.php ( 0.61 KB )
  36. /yingpanguazai/ssd/ssd1/www/i.460.net.cn/config/lang.php ( 0.91 KB )
  37. /yingpanguazai/ssd/ssd1/www/i.460.net.cn/config/log.php ( 1.35 KB )
  38. /yingpanguazai/ssd/ssd1/www/i.460.net.cn/config/middleware.php ( 0.19 KB )
  39. /yingpanguazai/ssd/ssd1/www/i.460.net.cn/config/route.php ( 1.89 KB )
  40. /yingpanguazai/ssd/ssd1/www/i.460.net.cn/config/session.php ( 0.57 KB )
  41. /yingpanguazai/ssd/ssd1/www/i.460.net.cn/config/trace.php ( 0.34 KB )
  42. /yingpanguazai/ssd/ssd1/www/i.460.net.cn/config/view.php ( 0.82 KB )
  43. /yingpanguazai/ssd/ssd1/www/i.460.net.cn/app/event.php ( 0.25 KB )
  44. /yingpanguazai/ssd/ssd1/www/i.460.net.cn/vendor/topthink/framework/src/think/Event.php ( 7.67 KB )
  45. /yingpanguazai/ssd/ssd1/www/i.460.net.cn/app/service.php ( 0.13 KB )
  46. /yingpanguazai/ssd/ssd1/www/i.460.net.cn/app/AppService.php ( 0.26 KB )
  47. /yingpanguazai/ssd/ssd1/www/i.460.net.cn/vendor/topthink/framework/src/think/Service.php ( 1.64 KB )
  48. /yingpanguazai/ssd/ssd1/www/i.460.net.cn/vendor/topthink/framework/src/think/Lang.php ( 7.35 KB )
  49. /yingpanguazai/ssd/ssd1/www/i.460.net.cn/vendor/topthink/framework/src/lang/zh-cn.php ( 13.70 KB )
  50. /yingpanguazai/ssd/ssd1/www/i.460.net.cn/vendor/topthink/framework/src/think/initializer/Error.php ( 3.31 KB )
  51. /yingpanguazai/ssd/ssd1/www/i.460.net.cn/vendor/topthink/framework/src/think/initializer/RegisterService.php ( 1.33 KB )
  52. /yingpanguazai/ssd/ssd1/www/i.460.net.cn/vendor/services.php ( 0.14 KB )
  53. /yingpanguazai/ssd/ssd1/www/i.460.net.cn/vendor/topthink/framework/src/think/service/PaginatorService.php ( 1.52 KB )
  54. /yingpanguazai/ssd/ssd1/www/i.460.net.cn/vendor/topthink/framework/src/think/service/ValidateService.php ( 0.99 KB )
  55. /yingpanguazai/ssd/ssd1/www/i.460.net.cn/vendor/topthink/framework/src/think/service/ModelService.php ( 2.04 KB )
  56. /yingpanguazai/ssd/ssd1/www/i.460.net.cn/vendor/topthink/think-trace/src/Service.php ( 0.77 KB )
  57. /yingpanguazai/ssd/ssd1/www/i.460.net.cn/vendor/topthink/framework/src/think/Middleware.php ( 6.72 KB )
  58. /yingpanguazai/ssd/ssd1/www/i.460.net.cn/vendor/topthink/framework/src/think/initializer/BootService.php ( 0.77 KB )
  59. /yingpanguazai/ssd/ssd1/www/i.460.net.cn/vendor/topthink/think-orm/src/Paginator.php ( 11.86 KB )
  60. /yingpanguazai/ssd/ssd1/www/i.460.net.cn/vendor/topthink/think-validate/src/Validate.php ( 63.20 KB )
  61. /yingpanguazai/ssd/ssd1/www/i.460.net.cn/vendor/topthink/think-orm/src/Model.php ( 23.55 KB )
  62. /yingpanguazai/ssd/ssd1/www/i.460.net.cn/vendor/topthink/think-orm/src/model/concern/Attribute.php ( 21.05 KB )
  63. /yingpanguazai/ssd/ssd1/www/i.460.net.cn/vendor/topthink/think-orm/src/model/concern/AutoWriteData.php ( 4.21 KB )
  64. /yingpanguazai/ssd/ssd1/www/i.460.net.cn/vendor/topthink/think-orm/src/model/concern/Conversion.php ( 6.44 KB )
  65. /yingpanguazai/ssd/ssd1/www/i.460.net.cn/vendor/topthink/think-orm/src/model/concern/DbConnect.php ( 5.16 KB )
  66. /yingpanguazai/ssd/ssd1/www/i.460.net.cn/vendor/topthink/think-orm/src/model/concern/ModelEvent.php ( 2.33 KB )
  67. /yingpanguazai/ssd/ssd1/www/i.460.net.cn/vendor/topthink/think-orm/src/model/concern/RelationShip.php ( 28.29 KB )
  68. /yingpanguazai/ssd/ssd1/www/i.460.net.cn/vendor/topthink/think-helper/src/contract/Arrayable.php ( 0.09 KB )
  69. /yingpanguazai/ssd/ssd1/www/i.460.net.cn/vendor/topthink/think-helper/src/contract/Jsonable.php ( 0.13 KB )
  70. /yingpanguazai/ssd/ssd1/www/i.460.net.cn/vendor/topthink/think-orm/src/model/contract/Modelable.php ( 0.09 KB )
  71. /yingpanguazai/ssd/ssd1/www/i.460.net.cn/vendor/topthink/framework/src/think/Db.php ( 2.88 KB )
  72. /yingpanguazai/ssd/ssd1/www/i.460.net.cn/vendor/topthink/think-orm/src/DbManager.php ( 8.52 KB )
  73. /yingpanguazai/ssd/ssd1/www/i.460.net.cn/vendor/topthink/framework/src/think/Log.php ( 6.28 KB )
  74. /yingpanguazai/ssd/ssd1/www/i.460.net.cn/vendor/topthink/framework/src/think/Manager.php ( 3.92 KB )
  75. /yingpanguazai/ssd/ssd1/www/i.460.net.cn/vendor/psr/log/src/LoggerTrait.php ( 2.69 KB )
  76. /yingpanguazai/ssd/ssd1/www/i.460.net.cn/vendor/psr/log/src/LoggerInterface.php ( 2.71 KB )
  77. /yingpanguazai/ssd/ssd1/www/i.460.net.cn/vendor/topthink/framework/src/think/Cache.php ( 4.92 KB )
  78. /yingpanguazai/ssd/ssd1/www/i.460.net.cn/vendor/psr/simple-cache/src/CacheInterface.php ( 4.71 KB )
  79. /yingpanguazai/ssd/ssd1/www/i.460.net.cn/vendor/topthink/think-helper/src/helper/Arr.php ( 16.63 KB )
  80. /yingpanguazai/ssd/ssd1/www/i.460.net.cn/vendor/topthink/framework/src/think/cache/driver/File.php ( 7.84 KB )
  81. /yingpanguazai/ssd/ssd1/www/i.460.net.cn/vendor/topthink/framework/src/think/cache/Driver.php ( 9.03 KB )
  82. /yingpanguazai/ssd/ssd1/www/i.460.net.cn/vendor/topthink/framework/src/think/contract/CacheHandlerInterface.php ( 1.99 KB )
  83. /yingpanguazai/ssd/ssd1/www/i.460.net.cn/app/Request.php ( 0.09 KB )
  84. /yingpanguazai/ssd/ssd1/www/i.460.net.cn/vendor/topthink/framework/src/think/Request.php ( 55.78 KB )
  85. /yingpanguazai/ssd/ssd1/www/i.460.net.cn/app/middleware.php ( 0.25 KB )
  86. /yingpanguazai/ssd/ssd1/www/i.460.net.cn/vendor/topthink/framework/src/think/Pipeline.php ( 2.61 KB )
  87. /yingpanguazai/ssd/ssd1/www/i.460.net.cn/vendor/topthink/think-trace/src/TraceDebug.php ( 3.40 KB )
  88. /yingpanguazai/ssd/ssd1/www/i.460.net.cn/vendor/topthink/framework/src/think/middleware/SessionInit.php ( 1.94 KB )
  89. /yingpanguazai/ssd/ssd1/www/i.460.net.cn/vendor/topthink/framework/src/think/Session.php ( 1.80 KB )
  90. /yingpanguazai/ssd/ssd1/www/i.460.net.cn/vendor/topthink/framework/src/think/session/driver/File.php ( 6.27 KB )
  91. /yingpanguazai/ssd/ssd1/www/i.460.net.cn/vendor/topthink/framework/src/think/contract/SessionHandlerInterface.php ( 0.87 KB )
  92. /yingpanguazai/ssd/ssd1/www/i.460.net.cn/vendor/topthink/framework/src/think/session/Store.php ( 7.12 KB )
  93. /yingpanguazai/ssd/ssd1/www/i.460.net.cn/vendor/topthink/framework/src/think/Route.php ( 23.73 KB )
  94. /yingpanguazai/ssd/ssd1/www/i.460.net.cn/vendor/topthink/framework/src/think/route/RuleName.php ( 5.75 KB )
  95. /yingpanguazai/ssd/ssd1/www/i.460.net.cn/vendor/topthink/framework/src/think/route/Domain.php ( 2.53 KB )
  96. /yingpanguazai/ssd/ssd1/www/i.460.net.cn/vendor/topthink/framework/src/think/route/RuleGroup.php ( 22.43 KB )
  97. /yingpanguazai/ssd/ssd1/www/i.460.net.cn/vendor/topthink/framework/src/think/route/Rule.php ( 26.95 KB )
  98. /yingpanguazai/ssd/ssd1/www/i.460.net.cn/vendor/topthink/framework/src/think/route/RuleItem.php ( 9.78 KB )
  99. /yingpanguazai/ssd/ssd1/www/i.460.net.cn/route/app.php ( 1.72 KB )
  100. /yingpanguazai/ssd/ssd1/www/i.460.net.cn/vendor/topthink/framework/src/think/facade/Route.php ( 4.70 KB )
  101. /yingpanguazai/ssd/ssd1/www/i.460.net.cn/vendor/topthink/framework/src/think/route/dispatch/Controller.php ( 4.74 KB )
  102. /yingpanguazai/ssd/ssd1/www/i.460.net.cn/vendor/topthink/framework/src/think/route/Dispatch.php ( 10.44 KB )
  103. /yingpanguazai/ssd/ssd1/www/i.460.net.cn/app/controller/Index.php ( 4.81 KB )
  104. /yingpanguazai/ssd/ssd1/www/i.460.net.cn/app/BaseController.php ( 2.05 KB )
  105. /yingpanguazai/ssd/ssd1/www/i.460.net.cn/vendor/topthink/think-orm/src/facade/Db.php ( 0.93 KB )
  106. /yingpanguazai/ssd/ssd1/www/i.460.net.cn/vendor/topthink/think-orm/src/db/connector/Mysql.php ( 5.44 KB )
  107. /yingpanguazai/ssd/ssd1/www/i.460.net.cn/vendor/topthink/think-orm/src/db/PDOConnection.php ( 52.47 KB )
  108. /yingpanguazai/ssd/ssd1/www/i.460.net.cn/vendor/topthink/think-orm/src/db/Connection.php ( 8.39 KB )
  109. /yingpanguazai/ssd/ssd1/www/i.460.net.cn/vendor/topthink/think-orm/src/db/ConnectionInterface.php ( 4.57 KB )
  110. /yingpanguazai/ssd/ssd1/www/i.460.net.cn/vendor/topthink/think-orm/src/db/builder/Mysql.php ( 16.58 KB )
  111. /yingpanguazai/ssd/ssd1/www/i.460.net.cn/vendor/topthink/think-orm/src/db/Builder.php ( 24.06 KB )
  112. /yingpanguazai/ssd/ssd1/www/i.460.net.cn/vendor/topthink/think-orm/src/db/BaseBuilder.php ( 27.50 KB )
  113. /yingpanguazai/ssd/ssd1/www/i.460.net.cn/vendor/topthink/think-orm/src/db/Query.php ( 15.71 KB )
  114. /yingpanguazai/ssd/ssd1/www/i.460.net.cn/vendor/topthink/think-orm/src/db/BaseQuery.php ( 45.13 KB )
  115. /yingpanguazai/ssd/ssd1/www/i.460.net.cn/vendor/topthink/think-orm/src/db/concern/TimeFieldQuery.php ( 7.43 KB )
  116. /yingpanguazai/ssd/ssd1/www/i.460.net.cn/vendor/topthink/think-orm/src/db/concern/AggregateQuery.php ( 3.26 KB )
  117. /yingpanguazai/ssd/ssd1/www/i.460.net.cn/vendor/topthink/think-orm/src/db/concern/ModelRelationQuery.php ( 20.07 KB )
  118. /yingpanguazai/ssd/ssd1/www/i.460.net.cn/vendor/topthink/think-orm/src/db/concern/ParamsBind.php ( 3.66 KB )
  119. /yingpanguazai/ssd/ssd1/www/i.460.net.cn/vendor/topthink/think-orm/src/db/concern/ResultOperation.php ( 7.01 KB )
  120. /yingpanguazai/ssd/ssd1/www/i.460.net.cn/vendor/topthink/think-orm/src/db/concern/WhereQuery.php ( 19.37 KB )
  121. /yingpanguazai/ssd/ssd1/www/i.460.net.cn/vendor/topthink/think-orm/src/db/concern/JoinAndViewQuery.php ( 7.11 KB )
  122. /yingpanguazai/ssd/ssd1/www/i.460.net.cn/vendor/topthink/think-orm/src/db/concern/TableFieldInfo.php ( 2.63 KB )
  123. /yingpanguazai/ssd/ssd1/www/i.460.net.cn/vendor/topthink/think-orm/src/db/concern/Transaction.php ( 2.77 KB )
  124. /yingpanguazai/ssd/ssd1/www/i.460.net.cn/vendor/topthink/framework/src/think/log/driver/File.php ( 5.96 KB )
  125. /yingpanguazai/ssd/ssd1/www/i.460.net.cn/vendor/topthink/framework/src/think/contract/LogHandlerInterface.php ( 0.86 KB )
  126. /yingpanguazai/ssd/ssd1/www/i.460.net.cn/vendor/topthink/framework/src/think/log/Channel.php ( 3.89 KB )
  127. /yingpanguazai/ssd/ssd1/www/i.460.net.cn/vendor/topthink/framework/src/think/event/LogRecord.php ( 1.02 KB )
  128. /yingpanguazai/ssd/ssd1/www/i.460.net.cn/vendor/topthink/think-helper/src/Collection.php ( 16.47 KB )
  129. /yingpanguazai/ssd/ssd1/www/i.460.net.cn/vendor/topthink/framework/src/think/facade/View.php ( 1.70 KB )
  130. /yingpanguazai/ssd/ssd1/www/i.460.net.cn/vendor/topthink/framework/src/think/View.php ( 4.39 KB )
  131. /yingpanguazai/ssd/ssd1/www/i.460.net.cn/vendor/topthink/framework/src/think/Response.php ( 8.81 KB )
  132. /yingpanguazai/ssd/ssd1/www/i.460.net.cn/vendor/topthink/framework/src/think/response/View.php ( 3.29 KB )
  133. /yingpanguazai/ssd/ssd1/www/i.460.net.cn/vendor/topthink/framework/src/think/Cookie.php ( 6.06 KB )
  134. /yingpanguazai/ssd/ssd1/www/i.460.net.cn/vendor/topthink/think-view/src/Think.php ( 8.38 KB )
  135. /yingpanguazai/ssd/ssd1/www/i.460.net.cn/vendor/topthink/framework/src/think/contract/TemplateHandlerInterface.php ( 1.60 KB )
  136. /yingpanguazai/ssd/ssd1/www/i.460.net.cn/vendor/topthink/think-template/src/Template.php ( 46.61 KB )
  137. /yingpanguazai/ssd/ssd1/www/i.460.net.cn/vendor/topthink/think-template/src/template/driver/File.php ( 2.41 KB )
  138. /yingpanguazai/ssd/ssd1/www/i.460.net.cn/vendor/topthink/think-template/src/template/contract/DriverInterface.php ( 0.86 KB )
  139. /yingpanguazai/ssd/ssd1/www/i.460.net.cn/runtime/temp/ea612fc1da910b74827694dd9af81119.php ( 11.98 KB )
  140. /yingpanguazai/ssd/ssd1/www/i.460.net.cn/vendor/topthink/think-trace/src/Html.php ( 4.42 KB )
  1. CONNECT:[ UseTime:0.000937s ] mysql:host=127.0.0.1;port=3306;dbname=i460;charset=utf8mb4
  2. SHOW FULL COLUMNS FROM `fenlei` [ RunTime:0.001347s ]
  3. SELECT * FROM `fenlei` WHERE `fid` = 0 [ RunTime:0.000621s ]
  4. SELECT * FROM `fenlei` WHERE `fid` = 63 [ RunTime:0.000595s ]
  5. SHOW FULL COLUMNS FROM `set` [ RunTime:0.001195s ]
  6. SELECT * FROM `set` [ RunTime:0.000455s ]
  7. SHOW FULL COLUMNS FROM `article` [ RunTime:0.001267s ]
  8. SELECT * FROM `article` WHERE `id` = 517140 LIMIT 1 [ RunTime:0.002075s ]
  9. UPDATE `article` SET `lasttime` = 1776620179 WHERE `id` = 517140 [ RunTime:0.020816s ]
  10. SELECT * FROM `fenlei` WHERE `id` = 64 LIMIT 1 [ RunTime:0.000651s ]
  11. SELECT * FROM `article` WHERE `id` < 517140 ORDER BY `id` DESC LIMIT 1 [ RunTime:0.001860s ]
  12. SELECT * FROM `article` WHERE `id` > 517140 ORDER BY `id` ASC LIMIT 1 [ RunTime:0.000998s ]
  13. SELECT * FROM `article` WHERE `id` < 517140 ORDER BY `id` DESC LIMIT 10 [ RunTime:0.035265s ]
  14. SELECT * FROM `article` WHERE `id` < 517140 ORDER BY `id` DESC LIMIT 10,10 [ RunTime:0.025082s ]
  15. SELECT * FROM `article` WHERE `id` < 517140 ORDER BY `id` DESC LIMIT 20,10 [ RunTime:0.019457s ]
0.261893s